| 介绍 |
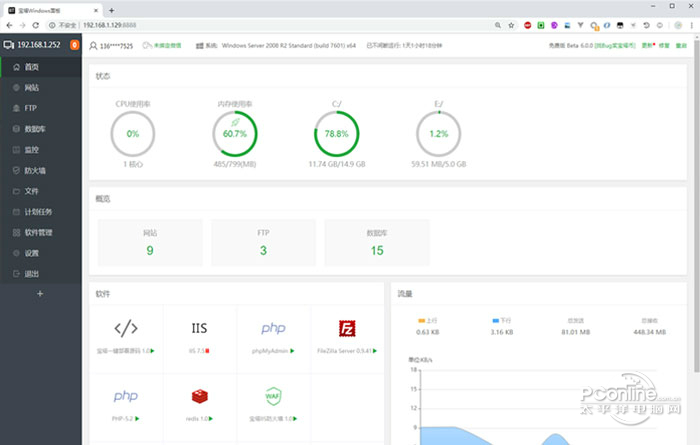
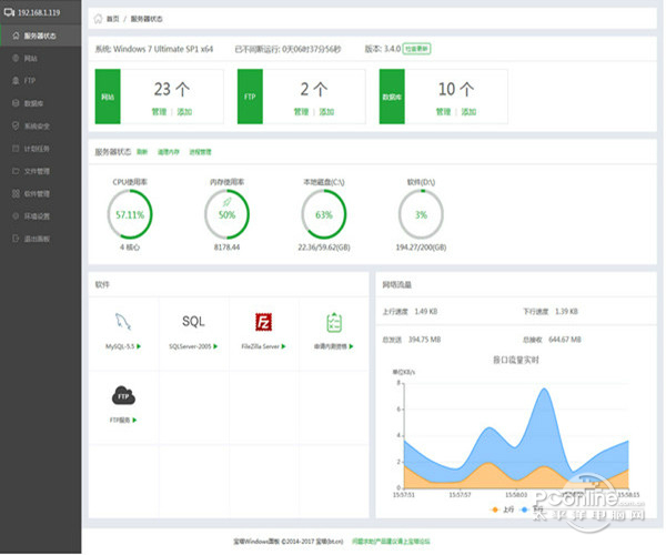
宝塔面板 6.9 官方版免费奔腾不息鹅毛大东倒西歪雪42. 汤的英俊不露声色,也和同事开玩笑,也有自己应酬的圈子,说话也不见得多么与众不一样,穿衣服也是很普通的款式。但是就是给我那样的印象,华丽。4. Not only will our club\'s works be displayed, but we also have a valuable set of paper-cutting created by a famous artist of this field.(2017.全国Ⅱ卷)102.不飞则已,一飞冲天;不鸣则已,一鸣惊人。 宝塔面板是提升运维效率的服务器管理软件,支持一键WAMP/集群/监控/网站/FTP/数据库/JAVA等100多项服务器管理功能。有30个人的专业团队研发及维护,经过上百多个版本的迭代功能全少出错且足够安全,已获得全球百万用户认可安装。宝塔面板可以支持目前市面上所有微软操作系统并自带PHP+MYsql+FTP环境,作为服务器管理软件,宝塔面板官方版安装及其方便操作简单易上手。太平洋下载中心为您提供宝塔面板官方版下载。  宝塔面板截图1 软件特色: 多平台化的操作方式 宝塔面板官方版同时提供桌面应用端和web网页端,更加便捷 桌面应用端 宝塔面板官方版传统的软件端操作界面,可以对服务器的站点进行高效的管理 高效的操作管理,可快速搭建站点、数据库、FTP等服务 web网页端 相对于桌面应用端有更好的体验,跨终端、跨平台 高效的操作管理,可快速搭建站点、数据库、FTP等服务 完善的在线文件管理器,轻松实现图片查看,文本编辑,文件打包解压 一键整合,力求给用户最佳操作体验 网站的更多的配置修改整合进同一层级,一键即可切换管理使用  宝塔面板截图2 功能介绍: 1、一键建站 填上一个解析好的域名,然后上传网站源码,即可开办网站。当您填上域名点击提交后,云管家会在3秒内创建出站点、FTP、数据库,并且会为网站建立独立的用户权限以及进程池,比传统的人工操作节省数倍的工作量,还能自动补充安全设置。 2、同步功能 当服务器需要重装系统,而您的网站数量很多时,待重装系统完成后,可使用此功能批量将原来的蔽聪塞明拼音:bì cōnɡ sè mínɡ释义:蔽遮;聪听觉灵敏;明香得清楚。掩住耳朵,挡住眼睛。比喻对客观事物不闻不问。出处:鲁迅《且介亭杂文·病后杂谈》二、是对于现实要‘蔽聪塞明’,麻木冷静,不受感触,先由努力,后成自然。”示例:无网站恢复到IIS(或Nginx),可节省大量建站时间。当然权限什么的都会帮您设置好。如果您在IIS里不小心或者删错了网站,也可以通过此功能,将站点恢复起来。 3、转移功能 当您需要将网站批量转移到其他服务器时,不用重新建站,通过“转移到指定服务器”按钮,可将所有网站在新服务器上自动建立起来。您只需按照原来的目录结构,将数据复制到新服务器上即可恢复访问。 安装步骤: 1.直接在服务器端下载宝塔软件,或者安装文件上传到服务器; 2.双击安装包,根据个人需要选择环境,点击“立即安装”;  宝塔面板截图3 3.安装完成后,即可展开您的轻松建站之路。  宝塔面板截图4 常见问答: 1、用宝塔还是phpstudy好? 如果服务器是多版本php程序的,采用宝塔非常方便,并且配置ssl证书,傻瓜式操作,非常方便,宝塔唯一缺点是不够灵活,安全性有待提高,有些做小程序的就是用宝塔搭建的。 如果服务器是单版本php程序的,采用Phpstdudy非常方便,虽然配置ssl证书较麻烦,但是灵活性强。 总的来的说Phpstdudy非常稳定,占内存要比宝塔小,但是宝塔插件多,用起来方便。大家根据自己的需要选择使用哦。  宝塔面板截图5 2、安装宝塔不知道如何选择版本? 宝塔面板分为:linux 版与Windows 版,根据服务器版本选择,vps,虚拟主机,ecs服务器等来选择是使用linux面板还是windows面板。 域名在宝塔面板申请开启SSL证书后https无法访问如何解决? 登陆云服务器提供商,设置安全规则允许443端口即可,确定宝塔面板配置完成,也可以尝试重启服务器与环境。 宝塔面板可以一键管理服务器,节省85%的运维时间,支持2003(x86)/2008(x64)/2012/2016系统,宝塔面板支持Web端与软件端同步管理、QQ群及论坛技术支持,一键创建网站、FTP、数据库;安全管理、文件管理、PHP多版本共存及切换,ASP+ASPX+PHP+MYSQL+MSSQL05/08+mariaDB+FTP,非常的实用便捷,本站为您提供宝塔面板下载。 多情。行乐处,珠钿翠盖,玉辔红樱。渐酒空金榼,花困蓬瀛。豆蔻梢头旧恨,十年梦、屈指堪惊。凭阑久,疏烟淡日,寂寞下芜城。070柳宗元:渔翁宝塔面板,宝塔面板下载,宝塔面板最新版下载,宝塔面板官方版下载,宝塔管理服务器No easy method (solution / recipe / remedy) can be at hand (found / guaranteed) to solve (resolve / tackle) the problem of …, but the common (general / public) recognition of (realization of / awareness of / commitment to) the necessity (importance / significance) of … might be the first step towards change (on the right way / in the right direction). |